Active Job dashboard
Automatic dashboard for your Active Job instrumentation data. Works with Solid Queue, GoodJob, and other Active Job backends.
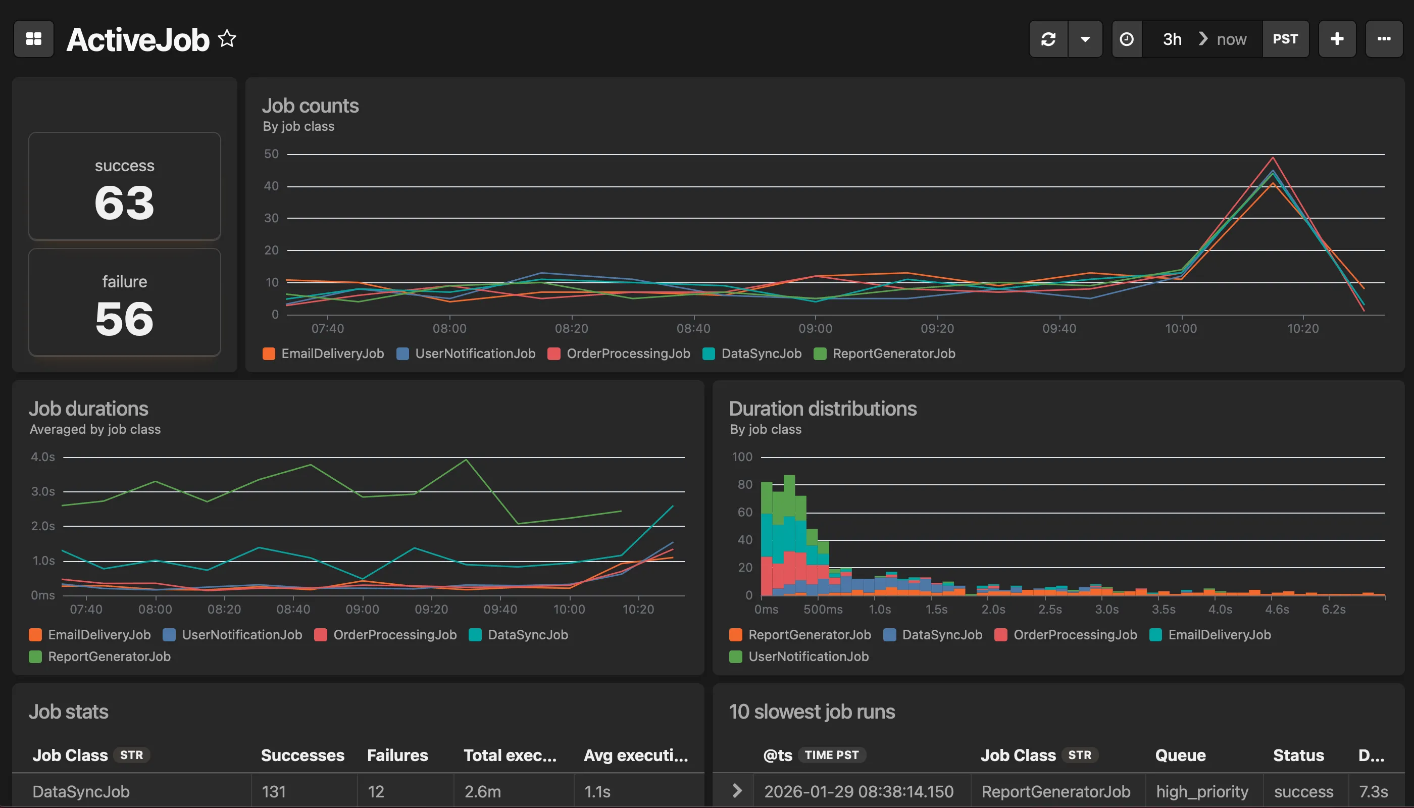
This dashboard includes:
- Job counts over time by job class
- Average job duration by job class over time
- Job duration distribution (binned by 100ms, by job class)
- Job status counts (success/failure) by job class
- Aggregate job stats: successes, failures, total and average execution time
- 10 slowest job runs (with details)

